CDIも交換してエンジン始動も確認したので、早速試乗してみました。
半年前に試乗した時には中速域でグズるので、ニードルを2サイズ太いもの換えてあります。
中速が薄くなるのでこれでうまく走ってくれるハズ
と思って試乗をはじめたのですが・・・
全然走りません!!
症状としては、中速から上がバラついてしまって回転が上がらない状態。
前回より酷くなっています。
キャブのセッティングをニードルとクリップ位置で変えて試したのですが、
まったく改善しません・・・・・トホホ
ということで、かなりムカつきつつ途方に暮れていたのですが、
前回CDI故障をWEBで調べていたときに、
同等の症状が多くWEB上に出ていたことを思い出しました。
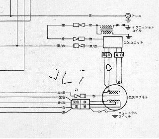
なんでもCDIの茶色配線を外すと、エンジンが問題なく吹け上がるようになるそうです。
この茶色線は、エンジン回転を伝える信号のようですがこれをポンコツCDIがうまく認識できなくなっちゃったみたい
試しに外した状態で走ってみると、なんの問題もなく吹け上がります。
パワーが出ているかどうかは、まだ全開にしてないので判りませんが、なんとなくこのままでも良さそうな雰囲気
WEB情報では、本来のパワーが出ない!みたいなことが書いてありますが・・・・
うーん・・・・・ どうしようかな・・・・・・

